L'Inspur occupe la première place sur le marché de la numérisation de l'industrie céréalière en Chine. La solution intégrée de construction et de mécatronique des silos d'Inspur s'articule autour des principaux besoins du processus de construction de nouveaux silos, tels que le choix du type de silo, l'installation, le réglage, l'intégration et le service des équipements mécaniques et de contrôle automatique. Basée sur l'expérience réussie de construction dans des régions telles que la province du Hebei, du Fujian, du Guangdong, du Shandong et du Jiangsu en Chine, et combinant la fourniture d'équipements de qualité par des fournisseurs de l'écosystème industriel, cette solution utilise des technologies avancées, des procédés de pointe et des normes de construction élevées. Elle résout spécifiquement les problèmes des clients dans le processus de construction de nouveaux silos, en abordant directement les points douloureux des clients, et a progressivement évolué pour couvrir l'ensemble du processus technique depuis la construction des silos jusqu'au déchargement, élévation, transport, nettoyage des céréales, stockage et distribution des grains. Ainsi, la solution intégrée d'électromécanique et de construction de silos d'Inspur sert l'infrastructure mondiale des silos et garantit la sécurité alimentaire mondiale.
Le contexte international
1. La situation de l'offre et de la demande alimentaire mondiale est tendue. D'après un rapport de la Banque mondiale, la pandémie et le conflit russo-ukrainien ont aggravé les risques liés à la sécurité alimentaire, entraînant une crise alimentaire majeure pour des millions de personnes, et perturbant davantage la chaîne d'approvisionnement mondiale.
2. Le marché mondial du stockage des céréales connaît une croissance rapide, avec une augmentation régulière chaque année. Sur le plan régional, les marchés de stockage de céréales sont assez matures dans les régions d'Europe et d'Amérique où l'agriculture est hautement modernisée. À l'avenir, il y aura une forte demande pour des infrastructures de stockage de céréales dans des pays et régions où l'agriculture est moins modernisée, comme en Asie, en Afrique et en Amérique Latine, où les taux de croissance démographique sont élevés.
3. En septembre et octobre 2013, le président chinois Xi Jinping a proposé respectivement de construire « la Ceinture économique de la Route de la Soie » et « la Route de la Soie maritime du 21e siècle » comme initiatives de coopération. En juin 2023, plus de 230 accords de coopération « la Ceinture et la Route » ont été signés entre la Chine et plus de 150 pays et 30 organisations internationales. La coopération entre la Chine et les pays amis de l'initiative « la Ceinture et la Route » s'épanouit.
Points faibles du développement sectoriel
1.Le niveau des infrastructures de stockage de céréales est médiocre, avec de nombreux silos traditionnels présentant une mauvaise isolation thermique et étanchéité à l'air, un faible niveau d'automatisation mécanique, une mauvaise gestion du stockage des céréales et des pertes de grains importantes ;
2.La construction de nouveaux silos en béton armé nécessite des investissements importants et un long délai. Et elle présente une grande difficulté et dépend fortement des conditions topographiques et du sol ;
3.Le niveau d'automatisation des opérations de chargement et de déchargement des céréales est faible, dépendant largement de la main-d'œuvre, ce qui rend les opérations inefficaces et augmente les coûts d'exploitation ;
4.Les méthodes traditionnelles de travail dans les silos génèrent beaucoup de poussière et sont peu écologiques ;
5.Les accidents de sécurité sont fréquents dans les méthodes traditionnelles de travail des silos.
La solution intégrée de construction et de mécatronique des silos d'Inspur est destinée aux institutions gouvernementales, aux entreprises céréalières ou aux propriétaires de silos privés ayant des besoins de nouveaux silos. Elle utilise des technologies avancées, des procédés et des produits développés, ainsi que des services d'installation professionnels pour fournir une solution complète sécurisée et efficace de nouvelle génération.
La solution de construction de silos d'Inspur propose principalement deux types de silos : les silos en tôle d'acier et les silos en membrane gonflable. En raison des contraintes topographiques et climatiques, les régions d'Afrique et du Moyen-Orient sont souvent confrontées à des conditions arides et à un manque d'eau, avec une grande proportion de déserts et de prairies, ce qui rend la construction de silos à grains particulièrement difficile. Cependant, les silos en membrane gonflable et les silos en tôle d'acier résolvent efficacement ces problèmes. Le silo en membrane gonflable innove en matière de conception anti-incendie, de choix du type de silo, d'optimisation structurelle, d'amélioration des procédés et de développement de nouveaux équipements. Il augmente la hauteur de remplissage direct des grains, minimise la hauteur du dôme (rapport hauteur/diamètre) et effectue des études spécialisées sur les réservations et incorporations nécessaires dans les procédés de stockage des grains, résolvant ainsi les problèmes techniques de construction.
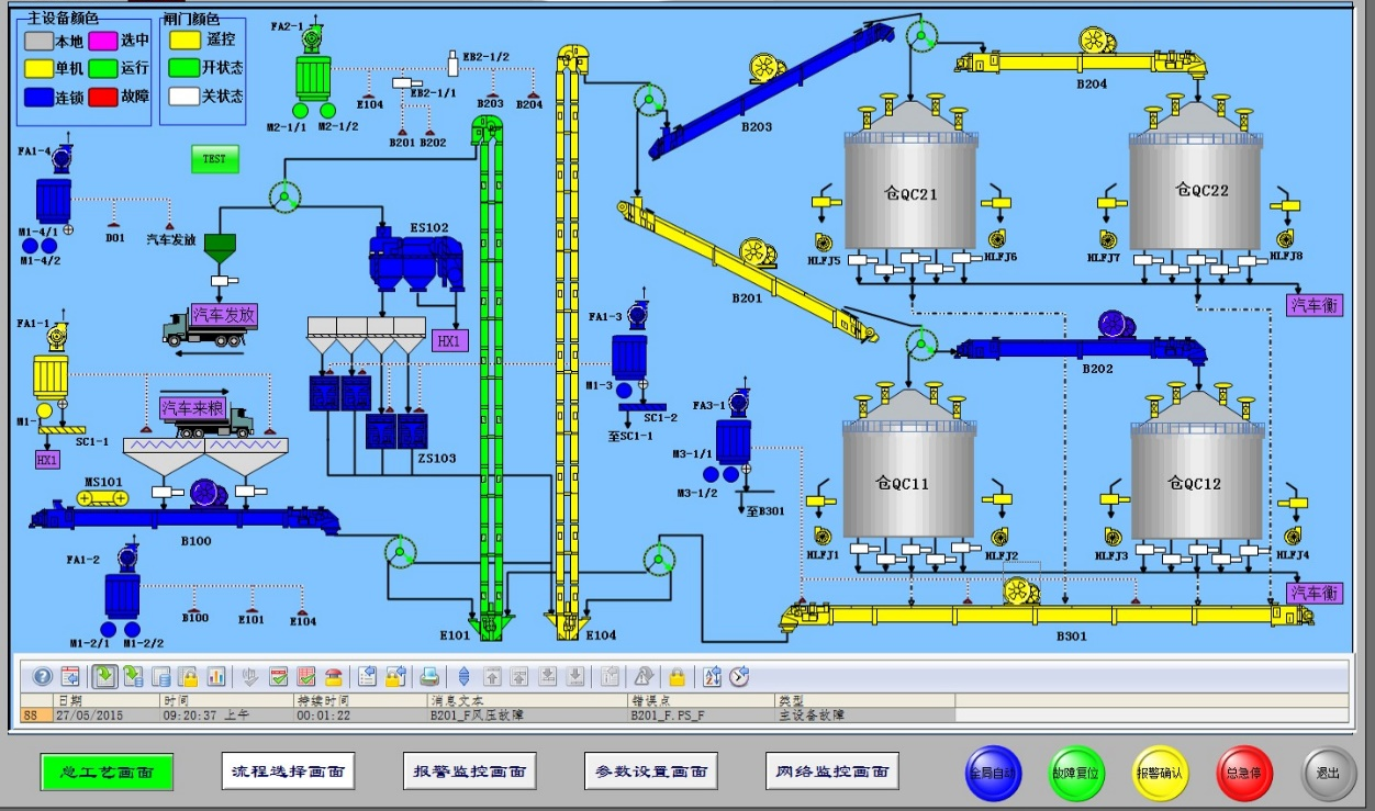
La solution d'intégration mécatronique des silos à grains d'Inspur couvre l'ensemble du processus et de la chaîne de traitement des céréales, depuis le déchargement, le levage, le nettoyage, la purification, le transport, le stockage jusqu'à la distribution, incluant l'installation, le calibrage et les services d'O&M des systèmes mécaniques, électriques et de contrôle automatique. Elle résout les problèmes tels que l'inefficacité des opérations des silos, les coûts d'exploitation élevés et les accidents fréquents liés à la sécurité. De plus, l'ensemble du processus de stockage peut être configuré selon les besoins de l'utilisateur, permettant une surveillance à distance sans nécessité de présence sur place. Les équipements de surveillance, les capteurs et les dispositifs d'alarme fournissent des alertes précoces pour les accidents potentiels de sécurité, garantissant ainsi une opération sûre, efficace et entièrement automatisée.
1. Le taux de perte de grains est réduit : les silos en membrane gonflable, comparés aux silos traditionnels, offrent de meilleures performances en termes d'isolation et de conservation de la chaleur. Leur matériau externe réfléchissant, intégrant une isolation thermique, une couche imperméable et une structure en une seule pièce, stabilise l'humidité et la température à l'intérieur, améliorant ainsi la qualité de stockage des grains. Les grands silos en tôle d'acier, quant à eux, sont dotés d'excellentes capacités de scellement et de systèmes de contrôle de l'humidité. La meilleure étanchéité à l'air et les propriétés d'isolation de ces deux types de silos réduisent le taux d'humidité absorbée par les grains, les risques d'infestation par les insectes et de moisissure, diminuant ainsi efficacement les pertes de grains et assurant la qualité et la sécurité des stocks ;
2. La performance d'étanchéité est plus fiable : dans les régions d'Afrique et du Moyen-Orient, où les saisons des pluies et des sèches sont bien marquées, une mauvaise étanchéité des silos pendant la saison des pluies peut facilement entraîner des infiltrations d'eau et endommager les grains. Les silos en membrane gonflable et en tôle d'acier résolvent efficacement ce problème ;
3. Le coût économique est plus faible : comparativement aux installations de stockage de grains traditionnelles, la construction de grands silos en tôle d'acier et de silos en membrane gonflable prend moins de temps. Les tôles d'acier sont préfabriquées en structures assemblées pouvant être largement produites en usine et assemblées sur site après exportation. La construction des silos en membrane gonflable se fait entièrement à l'intérieur de la membrane, permettant une construction sans interruption par tous les temps, ce qui est à la fois écologique et efficace. Les deux méthodes de construction permettent de réduire considérablement la durée du cycle de construction. Une fois construits, ces silos ne nécessitent pas d'entretien ou de réparations fréquents, ce qui permet aux opérateurs de silos de gagner du temps précieux et de réduire les coûts économiques ;
4. Le niveau de protection environnementale et d'économie d'énergie est plus élevé : la solution intégrée de construction et de mécatronique des silos adopte des technologies de dépoussiérage avancées et des performances d'étanchéité, réduisant la production et la dispersion de poussières et protégeant l'environnement local de la pollution. De plus, leurs performances en termes d'économie d'énergie sont supérieures, permettant de réduire la consommation et le gaspillage d'énergie, ce qui correspond à la tendance actuelle de la communauté internationale qui accorde de plus en plus d'importance à la protection de l'environnement et à l'économie d'énergie.
Produits de types de construction de silos

Équipements de déchargement, de transport et d'élévation pour silos en tôle

Équipements de nettoyage et de purification des grains

Équipements de chargement et de distribution

Système de contrôle électrique automatisé
